🇺🇸

Desmond Harris

Software Architect & Process Automation

About Me

I build high performance systems, tear down broken code, and fix what most people won't touch. I have experience in image processing, networking, and SCADA systems. I’ve built apps from scratch and made stubborn hardware play nice across manufacturing, security, and industrial automation. I don’t do trendy frameworks or corporate buzzwords. I solve real problems, never sugarcoat, and get shit done. I love freedom and God bless America.🦅

My Work

Maxxiene

Voice Controlled Ai Virtual Assistant

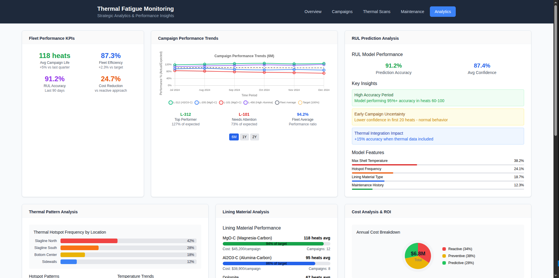
Thermal Fatigue Monitor

A app for measuring/tracking thermal fatigue in different types of metals. Mainly for ladles

Livelock

A web-based platform for exploring and analyzing heroes, stats, builds, and meta trends from Valve's new game, Deadlock.

Seismic Monitor

Used for monitoring seismic activty and ML to recongize trends for classification

Kasuagi

Secure chat and data sharing

Media Viewer

Application for playing with images

EZModbus

A configurable Modbus TCP server, designed for simulating devices and interfacing with SCADA systems.

ViperVision

Thermal monitoring for critical vessels and infrastructure.

DIY Drone

A DIY drone project

Get In Touch

Feel free to shoot me email or look me up on socials

Say Hello